Beginnen met Google Analytics App + Web
De interface, nieuwe metrics en veel meer
Google zet vol in op de ontwikkeling van de nieuwe App + Web property. Het ‘nieuwe’ Google Analytics is gebaseerd op gebruikers en gebeurtenissen (events) en biedt jou als marketeer veel nieuwe mogelijkheden op het gebied van analyseren, rapporteren, voorspellen en activatie. In dit artikel nemen we je mee op rondreis door de nieuwe App + Web-omgeving. We leggen je uit wat de verschillen zijn met de Universal Analytics-interface en maken je wegwijs in het scala aan nieuwe rapporten en functionaliteiten die App + Web met zich meebrengt.
Eerder schreven we over de tien voordelen van App + Web.
Niet alleen het meetmodel, ook de interface van App + Web is behoorlijk anders dan die van Universal Analytics (gelanceerd in 2012). Wat voornamelijk opvalt aan de nieuwe App + Web-interface is dat die sterk vereenvoudigd is.
De nieuwe App + Web-interface is een stuk eenvoudiger
Veel van de standaardrapporten die je kent van Universal Analytics (UA) zijn in App + Web samengevoegd in een (nieuw) rapporttype. Het is daardoor in het begin even zoeken hoe je de bekende acquisitie-, campagne- en page performance-rapporteren uitdraait in App + Web. De standaardrapporten zijn verder een stuk visueler opgebouwd, wat helpt om een beter gevoel te krijgen bij de data die gepresenteerd wordt.
De App + Web-interface is momenteel opgesplitst in zes secties:
- Home: een overzicht van de belangrijkste trends op je website en/of app;
- Real-Time: een realtime overzicht van wat er nú gebeurt op je website en/of app;
- Report: gebruikers-, demografische-, gedrags- en tech rapporten;
- Events: een overzicht van geregistreerde events en parameters. Verder de plek om conversies in te stellen;
- Explore: de analysehub waar je eenvoudig custom rapporten kunt uitdraaien;
- Configuration: de plek om audiences te configureren. Daarnaast is er een debugging view aanwezig waarmee je de configuratie van je tracking kunt testen.
De Google Analytics App + Web is nog in bèta
Momenteel is Google Analytics App + Web in bèta. Het is dus waarschijnlijk dat er in de toekomst nieuwe secties en/of rapporten aan de interface toegevoegd gaan worden. Voor dit jaar verwachten we bijvoorbeeld dat de e-commerce rapportages in een bepaalde vorm terug zullen komen. In het vervolg van dit artikel zetten we uiteen hoe de interface binnen App + Web momenteel is opgebouwd, en hoe dit zich verhoudt tot UA.
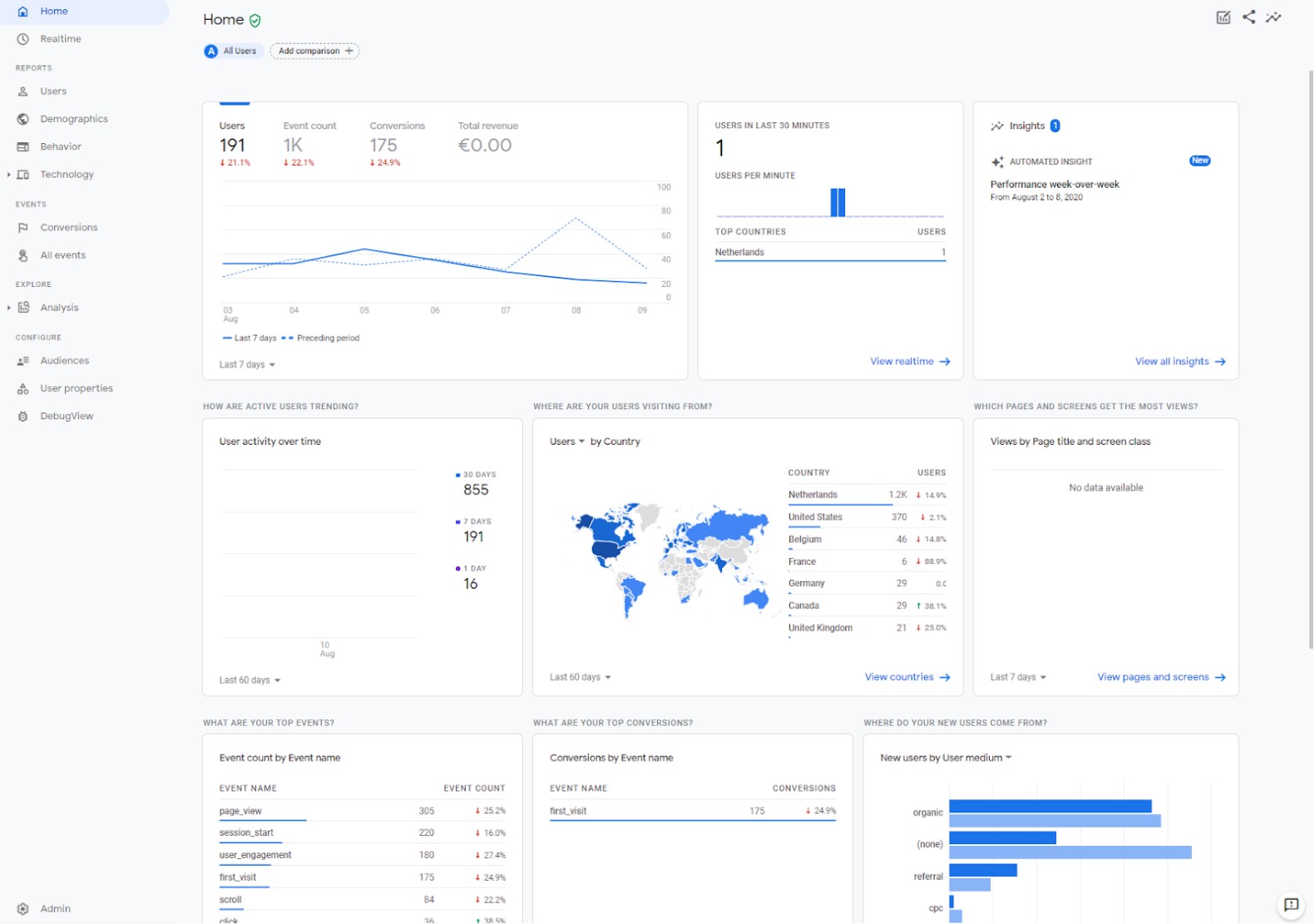
Home
Vergelijkbare interface, betere segmentatiemogelijkheden

Binnen de home-sectie in App + Web vind je een overzicht van de belangrijkste trends en outliers in je web en/of app data. Op basis van artificial intelligence en je eigen business-specifieke instellingen genereert GA automatisch een overzicht met de belangrijkste data-inzichten. Ten opzichte van UA, is het in App + Web mogelijk om filters en segmenten toe te passen op de getoonde data. Hier later meer over.

Home – App + Web

Home – Universal Analytics
Real-Time
Vereenvoudigde interface, meer inzichten

Net als in UA, heeft App + Web een rapport waar je in real-time kunt zien wat er nú gebeurt op je website. Het rapport is in App + Web een stuk vereenvoudigd en de verschillende sub-rapporten die we kennen van Universal Analytics zijn samengevoegd in één rapport. Daarnaast is het real-time rapport in App + Web een stuk uitgebreider dan in UA en zijn er meer mogelijkheden om je realtime data te filteren en audiences (segmenten) met elkaar te vergelijken. Dat is handig als je bijvoorbeeld net een nieuwe campagne gelanceerd hebt en de performance van de bezoekers uit je campagne wilt vergelijken met reguliere bezoekers. Verder kan je met de User Snapshot View, bekend van Firebase, een willekeurige gebruiker volgen op je website of app.

Real Time Report – App + Web

Report
Samengevoegde rapporten en verbeterde presentatie
Een groot aantal rapporten die we kennen van UA zijn in de App + Web-reportsectie op een bepaalde (samengevoegde) manier terug te vinden. De rapporten in App + Web zijn daarnaast een stuk visueler ingericht, wat helpt bij het interpreteren van de data.
De rapporten zijn een stuk visueler ingericht, wat helpt bij het interpreteren van de data
Dit is een grote verbetering ten opzichte van de ‘droge’ datatabellen die vaak te zien waren in UA. De reportsectie is onderverdeeld in vier subsecties: 1) users, 2) demographics, 3) behavior en 4) technology.
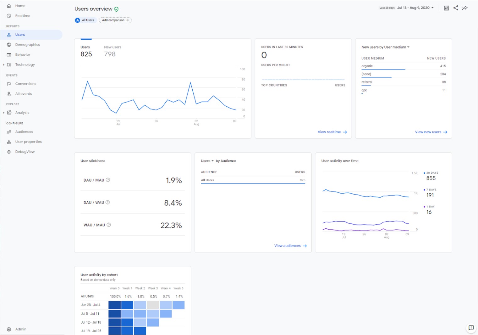
Users report
Nieuwe retentie en engagement metrics

In het ‘users’-rapport zien we data over het aantal gebruikers op je website en/of app, waar ze vandaan komen, wat ze gedaan hebben en in welke mate ze terugkomen. Binnen dit rapport zijn een aantal nieuwe metric-groepen toegevoegd:
- User Stickiness. Om de terugkerende gebruikers beter te kunnen begrijpen zijn in App + Web de metrics DAU (daily active users), WAU (weekly active users) en MAU (monthly active users) toegevoegd. Met deze metrics kun je bijvoorbeeld beter in kaart brengen in welke mate het aantal gebruikers dat dagelijks je website of app gebruikt zich verhoudt tot het aantal wekelijkse en/of maandelijkse gebruikers. Tezamen met het cohort-rapport kun je vervolgens interessante inzichten opdoen over de ‘stickiness’ van je gebruikers.
- Engagement. Om beter te kunnen analyseren en rapporteren op ‘echte’ sessies, zijn in App + Web de metrics ‘engaged sessions’, ‘engaged sessions per user’ en ‘engagement time’ geïntroduceerd. Deze metrics zijn een vervanging van de ‘bounce rate’ en ‘time on site/page’ metrics die we kennen van UA. In de ‘engaged sessions’ metric worden enkel sessies geteld waarbij de average session time hoger is dan tien seconden of waarbij meer dan twee pagina’s bezocht zijn door gebruiker. In de ‘engagement time’ wordt de duur van een sessie gemeten op basis van hoe lang de pagina of het scherm op de voorgrond was in de browser of de app.

User Report – App + Web

User Report – Universal Analytics
Demographics report
Gebruikerseigenschappen in één overzicht

In het demographics-rapport in App + Web zijn een aantal rapporten die we kennen uit UA samengevoegd. Zo zijn de afzonderlijke demografische-, geografische- en interesse-rapporten van UA allemaal onderverdeeld in het demographics-rapport. De data in dit rapport laten je zien vanaf welke locatie je gebruikers je website of app gebruiken en – op basis van andere Google-databronnen – wat hun taal, leeftijd, geslacht en interessegebieden zijn. Dit rapport is op gebruikersniveau geconfigureerd. Voor de leeftijd-, geslacht-, gender-, taal en interesse data zul je ook in App + Web eerst de advertising features optie moeten aanzetten.

Demographic Report – App + Web

Interests Report – Universal Analytics
Behavior report
Sessie- en campagnerapporten, inzichten op eventniveau

Binnen het behavior-rapport zien we data op eventniveau terug waarmee het gebruikersgedrag op pagina-, (voor web), scherm- (voor Apps) en sessie-niveau in kaart gebracht kan worden. In tegenstelling tot UA worden binnen App + Web-sessies als events gezien. Sessies worden berekend aan de hand van het aantal ‘session start’-events dat er gemeten is. Binnen dit rapport vind je de rapporten terug waarmee je het aantal sessies per kanaal, (Google Ads-)campagne en source/medium kunt inzien.
Verder kun je binnen het dit rapport de page- en schermperformance-rapporten bekijken waarmee je kunt analyseren hoe vaak een pagina of scherm getoond is, wat de engagement is (onder andere scrolls en engagement time) en hoeveel conversies en events er plaatsvonden op een bepaalde pagina of scherm.
Wat opvalt is dat de bekende ‘average time on page’, ‘bounce-rate’, ‘entrances’ en ‘exits’ metrics die we kennen van UA momenteel niet aanwezig zijn in App + Web. De ‘average time on page’ en ‘bounce-rate’ metric zijn vervangen door de engagement metrics die we eerder in deze blogposting bespraken. De ‘entrances’ en ‘exits’ metrics zijn op dit moment nog niet vervangen door een andere metric. Gezien App + Web nog in bèta zit, valt niet uit te sluiten dat deze metrics mogelijk later toegevoegd zullen worden. Het is ook mogelijk dat je een custom event moet gaan aanmaken als je deze metrics wilt gaan meten op je website en/of app.
Binnen het behavior-rapport mist daarnaast ook het site-searchrapport. Mogelijk worden dit rapport later nog toegevoegd. Eventueel kan je met gebruik van custom events en parameters deze data in App + Web krijgen.

Behavior Report – App + Web

Source Medium Report – Universal Analytics
Technology
Onderverdeeld in App + Web-rapporten

De technology- en mobile-rapporten die we kennen van UA zijn in App + Web samengevoegd in het technology-rapport. Binnen dit rapport vind je onder andere data over het apparaat, de browser en het operating system (OS) dat gebruikers gebruiken en hoe de performance hiertussen verdeeld is. Binnen App + Web is er een apart rapport voor zowel je website als voor je app. Wanneer je alleen een datastream voor je website hebt ingesteld, dan is alleen het website-rapport beschikbaar.

Technology Report – App + Web

Technology Report – Universal Analytics
Events
Conversies instellen, overzicht van events en parameters
Binnen de eventssectie in App + Web vind je een overzicht van alle events, conversies en parameters die geregistreerd zijn door Analytics. Parameters vervangen de custom dimensions die we kennen van UA. Ze geven de mogelijkheid om extra informatie toe te voegen aan de gebruikers- en eventdata die je naar Analytics stuurt. Verder kun je binnen de eventssectie met een klik conversies instellen op basis van de events die geregistreerd zijn. Je kunt ook conversies instellen op events die nog niet geregistreerd zijn door Analytics.
Daarnaast kun je in deze sectie ook (deep-)links configureren waarmee je kunt meten welke campagnes de meeste app-downloads of andere conversies hebben gerealiseerd. Verder kun je met behulp van de postbackfunctie conversie events automatisch terugschieten naar de advertentienetwerken die je gebruikt. Hiermee kun je de performance van je advertentienetwerken verbeteren doordat je bijvoorbeeld kunt instellen dat de gebruikers die geconverteerd uit worden gesloten in de targeting van de campagne.

Events Sectie – App + Web
Explore
Nieuwe funnel- en path analyse-mogelijkheden
De explore-sectie is de analysehub binnen App + Web. Hiermee kun je met de drag-and-dropfunctionaliteit eenvoudig rapporten op maat uitdraaien. De explore-sectie kennen we al van UA-360, maar is in App + Web verder uitgebreid met funnelfunctionaliteiten. De hub heeft momenteel de volgende analysemogelijkheden:
Exploration: met de exploratietechniek kun je eenvoudig data combineren om een custom-rapport uit te draaien. Doordat App + Web enkel werkt met user- en event-scoped dimensies en metrics, zijn er meer mogelijkheden om data met elkaar te combineren. Daarnaast zijn er met onder andere de scatter-plot nieuwe mogelijkheden toegevoegd om je data te visualiseren.
Cohort analysis: met de cohorttechniek kun je een groep gebruikers volgen over bepaalde perioden. Het biedt een stuk meer context dan de gebruikelijke ‘nieuwe en terugkerende gebruikers’ metrics die we kennen UA omdat je bijvoorbeeld beter kunt analyseren hoeveel van de terugkerende gebruikers zowel een aankoop deden in de eerste als in de tweede week na een bepaalde campagne.
Segmentoverlap: met de segmentoverlaptechniek kun je verschillende gebruikers-segmenten met elkaar vergelijken en inzien hoeveel overlap er tussen de segmenten is. Je kunt bijvoorbeeld een analyse draaien om in te zien hoeveel gebruikers van een bepaald segment zowel een mobiel als desktop gebruikt hebben om je app of web te bereiken.
User explorer: het user explorer-rapport kennen we van UA. Binnen App + Web is dit rapport ondergebracht in de explore-sectie. Binnen dit rapport kun je per device- of user ID zien welke events hebben plaatsgevonden. Net als in UA heb je binnen dit rapport ook de mogelijkheid om gebruikersdata te verwijderen.
Funnel analysis: nieuw binnen App + Web is de mogelijkheid om eigen conversie- en eventfunnels te visualiseren. Hiermee kun je bijvoorbeeld zien wat de stappen/events waren voordat een conversie of event plaatsvond. Je kunt verder instellen of de funnel open of gesloten is. Bij een open-funnel hoeven niet alle stappen die naar een conversie of event leiden doorlopen worden, bij een geslotenfunnel instelling is dat wel het geval.
Path analysis: ook nieuw is de path analysis-techniek. Hiermee kun je op basis van ieder event zien welk event volgde. Hiermee kun je bijvoorbeeld inzichten krijgen in hoeveel gebruikers op een bepaalde pagina landde, vervolgens klikte op een button en uiteindelijk een bepaalde actie voltooiden. Doordat App + Web op user- en event data gebaseerd is, biedt dit rapport vele malen meer mogelijkheden dan het events en behavior flow-report dat we kennen van UA.

Explore Sectie – Path Analysis – App + Web
Configuration
Audiences managen en debugging
Binnen de configuration-sectie kun je op basis van standaard en custom toegevoegde gebruikerseigenschappen audiences configureren. Je kunt audiences maken op basis van de (custom-) dimensies, metrics en events die beschikbaar zijn. De custom gebruikerseigenschappen die je wilt gebruiken, dienen zowel in je tracking als in de user-propertiessectie te worden ingesteld. Vervolgens kun je door de native integratie met Google Ads je audiences bereiken en activeren in je marketingcampagnes. Verder is er binnen deze sectie een debugview beschikbaar waarmee je eenvoudig je trackingconfiguratie kunt testen.

Configure Sectie – Debug View – App + Web
Segmenteren van je gebruikers
Binnen App + Web kun je net als in UA verschillende gebruikerssegmenten (audiences) met elkaar vergelijken. Dit is bij ieder rapport in App + Web mogelijk en kun je doen door op de ‘add comparison’-button te klikken. Je kunt vergelijkingen maken tussen dimensies of bepaalde audiences die je geconfigureerd hebt. Op dit moment is het mogelijk om vier segmenten tegelijkertijd met elkaar te vergelijken.

Audiences – App + Web
Nieuw: attributiemodellen per rapport instellen
Nieuw binnen App + Web is dat je in ieder rapport het attributiemodel kunt selecteren waarmee de data in een rapport moeten worden gepresenteerd. Standaard is Analytics ingesteld op last-click, maar als voor jouw business of use case ‘last-engagement’ een relevanter attributiemodel is, dan kun je dat hier selecteren. Het is de verwachting dat meer attributiemodellen in de toekomst toegevoegd zullen worden.

Attributie – App + Web
In het kort
In dit artikel hebben we je laten zien hoe de interface van App + Web is ingedeeld en hoe dit zich verhoudt tot Universal Analytics. We hebben nieuwe functionaliteiten en metrics besproken en we hebben uiteengezet welke rapporten toegevoegd of momenteel nog niet beschikbaar zijn.
Het is nu hét moment om te starten met App + Web
Momenteel zit App + Web in bèta. Nieuwe rapporten, dimensies, metrics en andere functionaliteiten zullen dus waarschijnlijk binnenkort worden toegevoegd. Wat ons betreft is nú dan ook hét moment om te starten met App + Web. Als bedrijf zijnde kun je alvast leren werken met het nieuwe meetmodel en interface, kan je gebruik maken van nieuwe analyse en rapportagemogelijkheden en ben je net als je concurrenten voorbereid op de toekomst van Google Analytics.
Plaats reactie
Je moet ingelogd zijn op om een reactie te plaatsen.